
在大众纠结到底该如何“垃圾分类”的同时
也让人们更深层次的重视起“垃圾处理”这件事
破解“垃圾围城”、“环境污染”
每个人都是参与者
从源头开始“垃圾分类”
只是垃圾处理的第一道环节

其最终的目的
是为了更高效的利用垃圾资源
变废为宝,还原碧水蓝天
在垃圾行业默默耕耘多年的幕后英雄
科远智慧
用覆盖前端产生、中间垃圾收/储/运、后端处置的
全产业链智慧化管控解决方案
为“垃圾处理”这件事提供持续动力
下面就跟随小科,一起来了解一下吧↓↓↓
STEP 1智能垃圾分类
如何让垃圾分类这件事更好、更快的推广下去,想必是大家最关心的事。但长期的民众习惯根深蒂固,如何从源头改善,需要更多的智慧加持!
科远智慧利用物联网、云计算、大数据等融合技术实现小区/机关企业/道路广场/乡镇农村的精准垃圾分类,全面开启垃圾分类覆盖率、参与率、分类率新时代,打造垃圾分类生态产业链,并提供从前端的源头分类,中端的清运监控,后端的大数据分析与管理服务。

居民卡或手机APP对准扫描区“扫一扫”,“哔”的一声后,垃圾桶自动开门,将分类打包好的垃圾投递进去,显示屏上马上显示可回收垃圾重量,并同步积分;积分卡在垃圾袋发放机上对准扫描区“扫一扫”,就能自动领到垃圾袋;垃圾袋上有定制的二维码,投错的垃圾可以找到垃圾的主人;积分累计后,还能在礼品兑换机上兑换各种生活用品和小礼品;不想下楼,还可以预约上门服务等……

既智能又时尚的模式,不仅让垃圾分类更便捷,也让垃圾分类好处看得见。
小科的妙招怎么样?

STEP 2 垃圾收/储/运— 智慧环卫
分好类的垃圾由环卫工人及清运车送到垃圾中转站,再运送到指定的垃圾处理厂。这个过程任务繁重,涉及面广,可谓是又脏又累,苦不堪言!
怎么样用智慧的手段让这个过程变得高效、轻松起来,小科也有招。
科远智慧环卫解决方案综合利用GIS、物联网、云计算、大数据等技术,对环卫管理所涉及的人、车、物、事进行全过程实时管控,高效提升环卫作业质量,降低运营成本,同时对城市环卫设计规划及管理模式进行数字化评估,提出合理化优化建议。
简单来说
科远智慧环卫解决方案可以实现
覆盖人、车、事、物的
管理网格化、监管精细化、处置实时化、业务协同化 、系统集成化
环卫车辆监管——对作业车辆的位置、作业进度、作业量等信息进行实时采集和在线视频监控,异常情况在线报警,做到精细化管理。

环卫人员管理——建立环卫人员台账,对环卫人员作业区域实现网格化管理,通过智能手表随时了解人员的位置、实现人员自动考勤,一旦发生违规行为,可以在线报警。通过在线监测人员心率、健康计步,并根据天气、心率、计步等情况判断人员的健康指数,对工人进行关怀提醒。

智慧公厕&中转站监管——通过摄像头、环境探测器等设备的智能联动,实现公厕/中转站的实时监测和管控,达到合理分配人员服务,减少人工成本,同时也可以为区域的设施规划提供合理依据。

作业质量考核——将道路保洁、垃圾清运、公厕、转运站等的考核标准进行编码化管理,建立环卫作业考核的标准数据库。针对各种环卫问题,实现问题上报、审批立案、派发、处理和反馈等,进行闭环化管理。基于移动互联网技术,考核人员利用手持终端,实现移动化考核.将海量的环卫指标数据进行二次统计,分析在作业上存在的突出问题,生成核报表。

基础设施管理——针对各类设施包括主次干道、公共厕所、车辆、中转站、垃圾桶、餐厨单位等建立电子档案,进行编码化管理。通过设施电子地图或手机GPS定位,搜集各类设施经纬度信息,在GIS地图中展示位置。建立基础设施变更电子审批流程,包括设施新建、拆除、维修等。

环卫“一张图”——最后,所有的过程数据汇聚到环卫“一张图”平台,让大数据分析告诉你如何优化决策,精准执行




▲滑动查看下一张
这么一番“神操作”下来
繁重的收/储/运工作想不高效都难

STEP 3自动化、信息化助力垃圾处置更智慧
前端分类、中端收/储/运完成,到了最关键的后端垃圾处置,这个环节如果不给力,一切都是空谈。
生活垃圾
垃圾焚烧发电是目前公认的“减量化、无害化、资源化”处置生活垃圾的最佳方式。
科远智慧深耕垃圾焚烧发电领域多年,大量引进了从事电厂运行、维护和管理的高端专业人才,对垃圾发电工艺特点和管理的深刻理解和应用。运用“垃圾全过程管理”理念对焚烧全过程进行规范化管理,通过自动优化控制、污染物控制、精细化运行管理不断完善,实现清洁焚烧目标。

科远智慧已经为中国天楹、重庆三峰、绿色动力、粤丰环保、桑德环境等众多一流垃圾发电投资集团打造了自动化控制及集团智能管控的行业标杆!
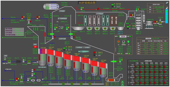
垃圾发电控制——目前科远智慧垃圾发电控制系统业绩达300多套,在国内垃圾发电控制系统领域处于遥遥领先地位;致力于实现垃圾焚烧自动ACC、烟气净化自动控制,完全满足3T+E安全焚烧,为垃圾电厂减员增效、稳定燃烧、降低排放打下坚实基础。

垃圾发电管控一体化——科远智慧垃圾发电管控系统推行集团标准化精益管理,聚焦在管人、管钱、管物资、管设备、管项目的“五管”的核心上,同时结合集团级生产实时数据,提供面向数据及流程的大数据辅助决策系统,实现提质、增效、降本的目标。

我们还为垃圾电厂提供电动执行机构、各种类型检测仪表、变频装置等,形成全产品链的服务。

智慧垃圾电厂——针对垃圾电厂在环保、安全、经济方面的性能提升需求,科远智慧形成了以垃圾入厂无人值守、数字化垃圾仓、全厂一体化控制、ACC/AFC优化、环保排放预警预判、渗滤液导排自动疏通、设备劣化智能预警、二噁英在线预警及控制、三维在线仿真培训等一系列智能功能及特色产品,科远智慧垃圾电厂解决方案,助力垃圾电厂更安全、更绿色、更高效的运营。

餐厨/危废/建筑垃圾
除了量最大、任务最重的生活垃圾,餐厨/危废/建筑等特殊垃圾处理也至关重要。它们都有其特定的处理方式,由专门的处理工厂来完成。
科远智慧融合GIS、物联网、大数据及信息化等技术,建立餐厨/危废/建筑等特殊垃圾处理一体化管控系统,实现源头、运输、转运、处置等全流程的实时监控、采集,实现全过程无缝管理,保障生产流程畅通,同时通过对数据分析,为管理运营提供支撑,实现业务可视化,管理的数据化。
智慧化管理手段让餐厨/危废/建筑等特殊垃圾处理更加高效、便捷。

了解了小科的“三步走”
是不是觉得“垃圾处理”这件事也可以高大上?
最关键的是,三步走的数据可以全部打通,
形成真正覆盖全流程的智慧化管控
有人说
垃圾只是放错了地方的资源
从垃圾分类到后端处理
是一项复杂的系统工程
也是一项社会进步的持久战
它不仅需要全民的参与
也需要更多的幕后英雄





